Hello ![]()
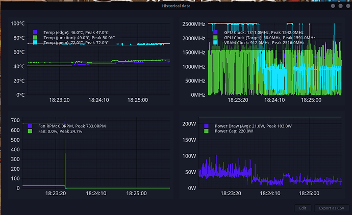
here and there I have freezes with my AMD Radeon RX 9070.
Now I have look after a freez in journalctl.
I made all 1-2 days updates, and the freezes can come ingame or on the desktop. Any Ideas to limit the possibility of the fail?
The journactl is to high for my IT-knowledge. ![]()
sudo journalctl -b --since today -p err
╭─lukas@lukas in ~ via v24.3.0 as 🧙 took 2m33s
[🧱] × garuda-inxi
System:
Kernel: 6.15.7-zen1-1-zen arch: x86_64 bits: 64 compiler: gcc v: 15.1.1
clocksource: tsc avail: hpet,acpi_pm
parameters: BOOT_IMAGE=/@/boot/vmlinuz-linux-zen
root=UUID=9bdc1bb8-710e-4a2b-a1fc-d771d79d9fb1 rw rootflags=subvol=@
quiet splash amd_iommu=on ibt=off
Desktop: Cinnamon v: 6.4.10 tk: GTK v: 3.24.49 wm: Muffin v: 6.4.1 tools:
avail: cinnamon-screensaver,xautolock vt: 7 dm: LightDM v: 1.32.0
Distro: Garuda base: Arch Linux
Machine:
Type: Desktop System: ASUS product: N/A v: N/A serial: <superuser required>
Mobo: ASUSTeK model: CROSSHAIR VI HERO v: Rev 1.xx
serial: <superuser required> part-nu: SKU UEFI: American Megatrends v: 8801
date: 08/30/2024
CPU:
Info: model: AMD Ryzen 9 3900X bits: 64 type: MT MCP arch: Zen 2 gen: 2
level: v3 note: check built: 2020-22 process: TSMC n7 (7nm)
family: 0x17 (23) model-id: 0x71 (113) stepping: 0 microcode: 0x8701034
Topology: cpus: 1x dies: 1 clusters: 1 cores: 12 threads: 24 tpc: 2
smt: enabled cache: L1: 768 KiB desc: d-12x32 KiB; i-12x32 KiB L2: 6 MiB
desc: 12x512 KiB L3: 64 MiB desc: 4x16 MiB
Speed (MHz): avg: 4092 min/max: 563/4674 boost: enabled scaling:
driver: amd-pstate-epp governor: powersave cores: 1: 4092 2: 4092 3: 4092
4: 4092 5: 4092 6: 4092 7: 4092 8: 4092 9: 4092 10: 4092 11: 4092 12: 4092
13: 4092 14: 4092 15: 4092 16: 4092 17: 4092 18: 4092 19: 4092 20: 4092
21: 4092 22: 4092 23: 4092 24: 4092 bogomips: 182053
Flags: avx avx2 ht lm nx pae sse sse2 sse3 sse4_1 sse4_2 sse4a ssse3 svm
Vulnerabilities: <filter>
Graphics:
Device-1: Advanced Micro Devices [AMD/ATI] Navi 48 [Radeon RX 9070/9070
XT/9070 GRE] vendor: Tul / PowerColor driver: amdgpu v: kernel pcie:
gen: 5 speed: 32 GT/s lanes: 16 ports: active: DP-2,DP-3,HDMI-A-1
empty: DP-1,Writeback-1 bus-ID: 0d:00.0 chip-ID: 1002:7550 class-ID: 0300
Device-2: Logitech StreamCam
driver: hid-generic,snd-usb-audio,usbhid,uvcvideo type: USB rev: 2.1
speed: 480 Mb/s lanes: 1 mode: 2.0 bus-ID: 5-4:2 chip-ID: 046d:0893
class-ID: 0300 serial: <filter>
Display: x11 server: X.Org v: 21.1.18 with: Xwayland v: 24.1.8 driver: X:
loaded: amdgpu unloaded: modesetting alternate: fbdev,vesa dri: radeonsi
gpu: amdgpu display-ID: :0 screens: 1
Screen-1: 0 s-res: 5760x1080 s-dpi: 96 s-size: 1524x285mm (60.00x11.22")
s-diag: 1550mm (61.04")
Monitor-1: DP-2 mapped: DisplayPort-1 pos: primary,center
model: BenQ GL2450H serial: <filter> built: 2015 res: mode: 1920x1080 hz: 60
scale: 100% (1) dpi: 92 gamma: 1.2 size: 531x298mm (20.91x11.73")
diag: 609mm (24") ratio: 16:9 modes: max: 1920x1080 min: 720x400
Monitor-2: DP-3 mapped: DisplayPort-2 pos: right model: Dell SE2422H
serial: <filter> built: 2022 res: mode: 1920x1080 hz: 60 scale: 100% (1)
dpi: 93 gamma: 1.2 size: 527x296mm (20.75x11.65") diag: 604mm (23.8")
ratio: 16:9 modes: max: 1920x1080 min: 720x400
Monitor-3: HDMI-A-1 mapped: HDMI-A-0 pos: left model: Dell SE2422H
serial: <filter> built: 2022 res: mode: 1920x1080 hz: 60 scale: 100% (1)
dpi: 93 gamma: 1.2 size: 527x296mm (20.75x11.65") diag: 604mm (23.8")
ratio: 16:9 modes: max: 1920x1080 min: 720x400
API: EGL v: 1.5 hw: drv: amd radeonsi platforms: device: 0 drv: radeonsi
device: 1 drv: swrast gbm: drv: kms_swrast surfaceless: drv: radeonsi x11:
drv: radeonsi inactive: wayland
API: OpenGL v: 4.6 compat-v: 4.5 vendor: amd mesa v: 25.1.6-arch1.1
glx-v: 1.4 direct-render: yes renderer: AMD Radeon RX 9070 (radeonsi
gfx1201 LLVM 20.1.8 DRM 3.63 6.15.7-zen1-1-zen) device-ID: 1002:7550
memory: 15.62 GiB unified: no
API: Vulkan v: 1.4.321 layers: 8 device: 0 type: discrete-gpu name: AMD
Radeon RX 9070 (RADV GFX1201) driver: mesa radv v: 25.1.6-arch1.1
device-ID: 1002:7550 surfaces: N/A
Info: Tools: api: clinfo, eglinfo, glxinfo, vulkaninfo de: kscreen-doctor
gpu: amd-smi, corectrl, lact x11: xdpyinfo, xprop, xrandr
Audio:
Device-1: Creative Labs CA0132 Sound Core3D [Sound Blaster Recon3D /
Z-Series BlasterX AE-5 Plus] driver: snd_hda_intel v: kernel pcie: gen: 1
speed: 2.5 GT/s lanes: 1 bus-ID: 08:00.0 chip-ID: 1102:0012 class-ID: 0403
Device-2: Advanced Micro Devices [AMD/ATI] Navi 48 HDMI/DP Audio
driver: snd_hda_intel v: kernel pcie: gen: 5 speed: 32 GT/s lanes: 16
bus-ID: 0d:00.1 chip-ID: 1002:ab40 class-ID: 0403
Device-3: Advanced Micro Devices [AMD] Starship/Matisse HD Audio
vendor: ASUSTeK driver: snd_hda_intel v: kernel pcie: gen: 4 speed: 16 GT/s
lanes: 16 bus-ID: 0f:00.4 chip-ID: 1022:1487 class-ID: 0403
Device-4: RODE Microphones NT-USB driver: hid-generic,snd-usb-audio,usbhid
type: USB rev: 1.1 speed: 12 Mb/s lanes: 1 mode: 1.1 bus-ID: 1-7:2
chip-ID: 19f7:0003 class-ID: 0300
Device-5: Logitech StreamCam
driver: hid-generic,snd-usb-audio,usbhid,uvcvideo type: USB rev: 2.1
speed: 480 Mb/s lanes: 1 mode: 2.0 bus-ID: 5-4:2 chip-ID: 046d:0893
class-ID: 0300 serial: <filter>
API: ALSA v: k6.15.7-zen1-1-zen status: kernel-api with: aoss
type: oss-emulator tools: N/A
Server-1: sndiod v: N/A status: off tools: aucat,midicat,sndioctl
Server-2: PipeWire v: 1.4.6 status: active with: 1: pipewire-pulse
status: active 2: wireplumber status: active 3: pipewire-alsa type: plugin
4: pw-jack type: plugin tools: pactl,pw-cat,pw-cli,wpctl
Network:
Device-1: Intel I211 Gigabit Network vendor: ASUSTeK driver: igb v: kernel
pcie: gen: 1 speed: 2.5 GT/s lanes: 1 port: e000 bus-ID: 05:00.0
chip-ID: 8086:1539 class-ID: 0200
IF: enp5s0 state: up speed: 1000 Mbps duplex: full mac: <filter>
IF-ID-1: virbr0 state: down mac: <filter>
Info: services: NetworkManager, sshd, systemd-timesyncd
Drives:
Local Storage: total: 3.64 TiB used: 1.46 TiB (40.2%)
SMART Message: Unable to run smartctl. Root privileges required.
ID-1: /dev/nvme0n1 maj-min: 259:0 vendor: Samsung model: SSD 980 PRO with
Heatsink 1TB size: 931.51 GiB block-size: physical: 512 B logical: 512 B
speed: 63.2 Gb/s lanes: 4 tech: SSD serial: <filter> fw-rev: 4B2QGXA7
temp: 38.9 C scheme: GPT
ID-2: /dev/sda maj-min: 8:0 vendor: Samsung model: SSD 870 QVO 1TB
size: 931.51 GiB block-size: physical: 512 B logical: 512 B speed: 6.0 Gb/s
tech: SSD serial: <filter> fw-rev: 2B6Q scheme: GPT
ID-3: /dev/sdb maj-min: 8:16 vendor: Samsung model: SSD 860 EVO 1TB
size: 931.51 GiB block-size: physical: 512 B logical: 512 B speed: 6.0 Gb/s
tech: SSD serial: <filter> fw-rev: 1B6Q scheme: GPT
ID-4: /dev/sdc maj-min: 8:32 vendor: SanDisk model: SSD PLUS 1000GB
size: 931.52 GiB block-size: physical: 512 B logical: 512 B speed: 6.0 Gb/s
tech: SSD serial: <filter> fw-rev: 00RL scheme: MBR
Partition:
ID-1: / raw-size: 896.82 GiB size: 896.82 GiB (100.00%)
used: 799.2 GiB (89.1%) fs: btrfs dev: /dev/sda2 maj-min: 8:2
ID-2: /boot/efi raw-size: 300 MiB size: 299.4 MiB (99.80%)
used: 616 KiB (0.2%) fs: vfat dev: /dev/sda1 maj-min: 8:1
ID-3: /home raw-size: 896.82 GiB size: 896.82 GiB (100.00%)
used: 799.2 GiB (89.1%) fs: btrfs dev: /dev/sda2 maj-min: 8:2
ID-4: /var/log raw-size: 896.82 GiB size: 896.82 GiB (100.00%)
used: 799.2 GiB (89.1%) fs: btrfs dev: /dev/sda2 maj-min: 8:2
ID-5: /var/tmp raw-size: 896.82 GiB size: 896.82 GiB (100.00%)
used: 799.2 GiB (89.1%) fs: btrfs dev: /dev/sda2 maj-min: 8:2
Swap:
Kernel: swappiness: 133 (default 60) cache-pressure: 100 (default) zswap: no
ID-1: swap-1 type: zram size: 31.25 GiB used: 5.74 GiB (18.4%)
priority: 100 comp: zstd avail: lzo-rle,lzo,lz4,lz4hc,deflate,842
dev: /dev/zram0
ID-2: swap-2 type: partition size: 34.39 GiB used: 0 KiB (0.0%)
priority: -2 dev: /dev/sda3 maj-min: 8:3
Sensors:
System Temperatures: cpu: 53.0 C mobo: 30.0 C gpu: amdgpu temp: 49.0 C
mem: 68.0 C
Fan Speeds (rpm): cpu: 1318 case-1: 0 case-2: 0 case-3: 1106 gpu: amdgpu
fan: 95
Power: 12v: 12.29 5v: N/A 3.3v: N/A vbat: 3.18 gpu: amdgpu watts: 23.00
Info:
Memory: total: 32 GiB available: 31.25 GiB used: 22.44 GiB (71.8%)
Processes: 688 Power: uptime: 9h 25m states: freeze,mem,disk suspend: deep
avail: s2idle wakeups: 0 hibernate: platform avail: shutdown, reboot,
suspend, test_resume image: 12.48 GiB services: csd-power,upowerd
Init: systemd v: 257 default: graphical tool: systemctl
Packages: 2538 pm: pacman pkgs: 2485 libs: 653 tools: octopi,paru,yay
pm: rpm pkgs: 0 pm: flatpak pkgs: 53 Compilers: clang: 20.1.8 gcc: 15.1.1
Shell: garuda-inxi default: fish v: 4.0.2 running-in: gnome-terminal
inxi: 3.3.38
Garuda (2.7.3-1):
System install date: 2024-01-20
Last full system update: 2025-07-19
Is partially upgraded: No
Relevant software: snapper NetworkManager dracut
Windows dual boot: Probably (Run as root to verify)
Failed units:
Jul 19 21:06:46 lukas-garuda-pc kernel: amdgpu 0000:0d:00.0: [drm] *ERROR* [CRTC:85:crtc-0] flip_done timed out
Jul 19 21:06:57 lukas-garuda-pc kernel: amdgpu 0000:0d:00.0: [drm] *ERROR* flip_done timed out
Jul 19 21:06:57 lukas-garuda-pc kernel: amdgpu 0000:0d:00.0: [drm] *ERROR* [CRTC:85:crtc-0] commit wait timed out
Jul 19 21:07:07 lukas-garuda-pc kernel: amdgpu 0000:0d:00.0: [drm] *ERROR* flip_done timed out
Jul 19 21:07:07 lukas-garuda-pc kernel: amdgpu 0000:0d:00.0: [drm] *ERROR* [CONNECTOR:108:DP-2] commit wait timed out
Jul 19 21:07:17 lukas-garuda-pc kernel: amdgpu 0000:0d:00.0: [drm] *ERROR* flip_done timed out
Jul 19 21:07:17 lukas-garuda-pc kernel: amdgpu 0000:0d:00.0: [drm] *ERROR* [PLANE:58:plane-3] commit wait timed out
Jul 19 21:07:17 lukas-garuda-pc kernel: ------------[ cut here ]------------
Jul 19 21:07:17 lukas-garuda-pc kernel: Modules linked in: snd_seq_dummy snd_hrtimer snd_seq nft_masq nft_ct nft_reject_ipv4 nf_reject_ipv4 nft_reject act_csum cls_u32 sch_htb nft_chain_nat nf_nat >
Jul 19 21:07:17 lukas-garuda-pc kernel: lz4_compress ip_tables x_tables polyval_clmulni polyval_generic ghash_clmulni_intel sha512_ssse3 sha256_ssse3 sha1_ssse3 aesni_intel nvme igb crypto_simd cc>
Jul 19 21:07:17 lukas-garuda-pc kernel: CPU: 13 UID: 0 PID: 1422 Comm: Xorg Tainted: G W OE 6.15.7-zen1-1-zen #1 PREEMPT(full) 1079905dfa38d7e17c29769416a7e0175c3db59c
Jul 19 21:07:17 lukas-garuda-pc kernel: Tainted: [W]=WARN, [O]=OOT_MODULE, [E]=UNSIGNED_MODULE
Jul 19 21:07:17 lukas-garuda-pc kernel: Hardware name: ASUS System Product Name/CROSSHAIR VI HERO, BIOS 8801 08/30/2024
Jul 19 21:07:17 lukas-garuda-pc kernel: RIP: 0010:amdgpu_dm_commit_planes+0x1e0c/0x2080 [amdgpu]
Jul 19 21:07:17 lukas-garuda-pc kernel: Code: b8 00 00 00 89 bc 01 64 06 00 00 48 8b 85 f8 fe ff ff 48 8b 80 50 01 00 00 48 8b 40 08 8b 90 f4 02 00 00 e9 4e e8 ff ff 0f 0b <0f> 0b e9 ec f5 ff ff 0f>
Jul 19 21:07:17 lukas-garuda-pc kernel: RSP: 0018:ffffcafec4f1f710 EFLAGS: 00010002
Jul 19 21:07:17 lukas-garuda-pc kernel: RAX: 0000000000000286 RBX: 0000000000000286 RCX: ffff89300d1cf118
Jul 19 21:07:17 lukas-garuda-pc kernel: RDX: 0000000000000001 RSI: 0000000000000286 RDI: ffff89303cc80178
Jul 19 21:07:17 lukas-garuda-pc kernel: RBP: ffffcafec4f1f8c8 R08: 0000000000000049 R09: 000000000000500c
Jul 19 21:07:17 lukas-garuda-pc kernel: R10: 0000000000000000 R11: ffffcafec4f1f674 R12: 0000000000000002
Jul 19 21:07:17 lukas-garuda-pc kernel: R13: ffff89300d1cf000 R14: ffff89336af93a00 R15: ffff89302ff35880
Jul 19 21:07:17 lukas-garuda-pc kernel: FS: 00007fc300a81a00(0000) GS:ffff893768029000(0000) knlGS:0000000000000000
Jul 19 21:07:17 lukas-garuda-pc kernel: CS: 0010 DS: 0000 ES: 0000 CR0: 0000000080050033
Jul 19 21:07:17 lukas-garuda-pc kernel: CR2: 00007f7d06ab9000 CR3: 0000000132053000 CR4: 0000000000350ef0
Jul 19 21:07:17 lukas-garuda-pc kernel: Call Trace:
Jul 19 21:07:17 lukas-garuda-pc kernel: <TASK>
Jul 19 21:07:17 lukas-garuda-pc kernel: ? srso_return_thunk+0x5/0x5f
Jul 19 21:07:17 lukas-garuda-pc kernel: amdgpu_dm_atomic_commit_tail+0xf46/0x3120 [amdgpu aae8e8ee653e63437da3340522377d4a6cc11bfd]
Jul 19 21:07:17 lukas-garuda-pc kernel: commit_tail+0xd1/0x160
Jul 19 21:07:17 lukas-garuda-pc kernel: drm_atomic_helper_commit+0x13c/0x180
Jul 19 21:07:17 lukas-garuda-pc kernel: drm_atomic_commit+0xb1/0xe0
Jul 19 21:07:17 lukas-garuda-pc kernel: ? __pfx___drm_printfn_info+0x10/0x10
Jul 19 21:07:17 lukas-garuda-pc kernel: drm_atomic_helper_set_config+0x7a/0xd0
Jul 19 21:07:17 lukas-garuda-pc kernel: drm_mode_setcrtc+0x254/0xa50
Jul 19 21:07:17 lukas-garuda-pc kernel: ? srso_return_thunk+0x5/0x5f
Jul 19 21:07:17 lukas-garuda-pc kernel: ? __pfx_drm_mode_setcrtc+0x10/0x10
Jul 19 21:07:17 lukas-garuda-pc kernel: drm_ioctl_kernel+0xae/0x100
Jul 19 21:07:17 lukas-garuda-pc kernel: drm_ioctl+0x2a0/0x510
Jul 19 21:07:17 lukas-garuda-pc kernel: ? __pfx_drm_mode_setcrtc+0x10/0x10
Jul 19 21:07:17 lukas-garuda-pc kernel: amdgpu_drm_ioctl+0x4a/0x80 [amdgpu aae8e8ee653e63437da3340522377d4a6cc11bfd]
Jul 19 21:07:17 lukas-garuda-pc kernel: __x64_sys_ioctl+0x97/0xc0
Jul 19 21:07:17 lukas-garuda-pc kernel: do_syscall_64+0x7b/0x810
Jul 19 21:07:17 lukas-garuda-pc kernel: ? srso_return_thunk+0x5/0x5f
Jul 19 21:07:17 lukas-garuda-pc kernel: ? __x64_sys_write+0x9b/0xe0
Jul 19 21:07:17 lukas-garuda-pc kernel: ? srso_return_thunk+0x5/0x5f
Jul 19 21:07:17 lukas-garuda-pc kernel: ? syscall_exit_to_user_mode+0x10/0x210
Jul 19 21:07:17 lukas-garuda-pc kernel: ? srso_return_thunk+0x5/0x5f
Jul 19 21:07:17 lukas-garuda-pc kernel: ? do_syscall_64+0x87/0x810
Jul 19 21:07:17 lukas-garuda-pc kernel: ? srso_return_thunk+0x5/0x5f
Jul 19 21:07:17 lukas-garuda-pc kernel: ? do_syscall_64+0x87/0x810
Jul 19 21:07:17 lukas-garuda-pc kernel: ? srso_return_thunk+0x5/0x5f
Jul 19 21:07:17 lukas-garuda-pc kernel: ? do_syscall_64+0x87/0x810
Jul 19 21:07:17 lukas-garuda-pc kernel: ? srso_return_thunk+0x5/0x5f
Jul 19 21:07:17 lukas-garuda-pc kernel: ? irqentry_exit_to_user_mode+0x1cb/0x200
Jul 19 21:07:17 lukas-garuda-pc kernel: entry_SYSCALL_64_after_hwframe+0x76/0x7e
Jul 19 21:07:17 lukas-garuda-pc kernel: RIP: 0033:0x7fc301240ecd
Jul 19 21:07:17 lukas-garuda-pc kernel: Code: 04 25 28 00 00 00 48 89 45 c8 31 c0 48 8d 45 10 c7 45 b0 10 00 00 00 48 89 45 b8 48 8d 45 d0 48 89 45 c0 b8 10 00 00 00 0f 05 <89> c2 3d 00 f0 ff ff 77>
Jul 19 21:07:17 lukas-garuda-pc kernel: RSP: 002b:00007ffe4376e0f0 EFLAGS: 00000246 ORIG_RAX: 0000000000000010
Jul 19 21:07:17 lukas-garuda-pc kernel: RAX: ffffffffffffffda RBX: 000055e19e48aa80 RCX: 00007fc301240ecd
Jul 19 21:07:17 lukas-garuda-pc kernel: RDX: 00007ffe4376e180 RSI: 00000000c06864a2 RDI: 000000000000000f
Jul 19 21:07:17 lukas-garuda-pc kernel: RBP: 00007ffe4376e140 R08: 0000000000000000 R09: 000055e1a4a17610
Jul 19 21:07:17 lukas-garuda-pc kernel: R10: 0000000000000001 R11: 0000000000000246 R12: 00007ffe4376e180
Jul 19 21:07:17 lukas-garuda-pc kernel: R13: 00000000c06864a2 R14: 000000000000000f R15: 000055e19d22e340
Jul 19 21:07:17 lukas-garuda-pc kernel: </TASK>
Jul 19 21:07:17 lukas-garuda-pc kernel: ------------[ cut here ]------------
Jul 19 21:07:17 lukas-garuda-pc kernel: Modules linked in: snd_seq_dummy snd_hrtimer snd_seq nft_masq nft_ct nft_reject_ipv4 nf_reject_ipv4 nft_reject act_csum cls_u32 sch_htb nft_chain_nat nf_nat >
Jul 19 21:07:17 lukas-garuda-pc kernel: lz4_compress ip_tables x_tables polyval_clmulni polyval_generic ghash_clmulni_intel sha512_ssse3 sha256_ssse3 sha1_ssse3 aesni_intel nvme igb crypto_simd cc>
Jul 19 21:07:17 lukas-garuda-pc kernel: CPU: 13 UID: 0 PID: 1422 Comm: Xorg Tainted: G W OE 6.15.7-zen1-1-zen #1 PREEMPT(full) 1079905dfa38d7e17c29769416a7e0175c3db59c
Jul 19 21:07:17 lukas-garuda-pc kernel: Tainted: [W]=WARN, [O]=OOT_MODULE, [E]=UNSIGNED_MODULE
Jul 19 21:07:17 lukas-garuda-pc kernel: Hardware name: ASUS System Product Name/CROSSHAIR VI HERO, BIOS 8801 08/30/2024
Jul 19 21:07:17 lukas-garuda-pc kernel: RIP: 0010:amdgpu_dm_commit_planes+0x1e13/0x2080 [amdgpu]
Jul 19 21:07:17 lukas-garuda-pc kernel: Code: 64 06 00 00 48 8b 85 f8 fe ff ff 48 8b 80 50 01 00 00 48 8b 40 08 8b 90 f4 02 00 00 e9 4e e8 ff ff 0f 0b 0f 0b e9 ec f5 ff ff <0f> 0b e9 05 f6 ff ff 31>
Jul 19 21:07:17 lukas-garuda-pc kernel: RSP: 0018:ffffcafec4f1f710 EFLAGS: 00010086
Jul 19 21:07:17 lukas-garuda-pc kernel: RAX: 0000000000000001 RBX: 0000000000000286 RCX: ffff89300d1cf118
Jul 19 21:07:17 lukas-garuda-pc kernel: RDX: 0000000000000001 RSI: 0000000000000286 RDI: ffff89303cc80178
Jul 19 21:07:17 lukas-garuda-pc kernel: RBP: ffffcafec4f1f8c8 R08: 0000000000000049 R09: 000000000000500c
Jul 19 21:07:17 lukas-garuda-pc kernel: R10: 0000000000000000 R11: ffffcafec4f1f674 R12: 0000000000000002
Jul 19 21:07:17 lukas-garuda-pc kernel: R13: ffff89300d1cf000 R14: ffff89336af93a00 R15: ffff89302ff35880
Jul 19 21:07:17 lukas-garuda-pc kernel: FS: 00007fc300a81a00(0000) GS:ffff893768029000(0000) knlGS:0000000000000000
Jul 19 21:07:17 lukas-garuda-pc kernel: CS: 0010 DS: 0000 ES: 0000 CR0: 0000000080050033
Jul 19 21:07:17 lukas-garuda-pc kernel: CR2: 00007f7d06ab9000 CR3: 0000000132053000 CR4: 0000000000350ef0
Jul 19 21:07:17 lukas-garuda-pc kernel: Call Trace:
Jul 19 21:07:17 lukas-garuda-pc kernel: <TASK>
Jul 19 21:07:17 lukas-garuda-pc kernel: ? srso_return_thunk+0x5/0x5f
Jul 19 21:07:17 lukas-garuda-pc kernel: amdgpu_dm_atomic_commit_tail+0xf46/0x3120 [amdgpu aae8e8ee653e63437da3340522377d4a6cc11bfd]
Jul 19 21:07:17 lukas-garuda-pc kernel: commit_tail+0xd1/0x160
Jul 19 21:07:17 lukas-garuda-pc kernel: drm_atomic_helper_commit+0x13c/0x180
Jul 19 21:07:17 lukas-garuda-pc kernel: drm_atomic_commit+0xb1/0xe0
Jul 19 21:07:17 lukas-garuda-pc kernel: ? __pfx___drm_printfn_info+0x10/0x10
Jul 19 21:07:17 lukas-garuda-pc kernel: drm_atomic_helper_set_config+0x7a/0xd0
Jul 19 21:07:17 lukas-garuda-pc kernel: drm_mode_setcrtc+0x254/0xa50
Jul 19 21:07:17 lukas-garuda-pc kernel: ? srso_return_thunk+0x5/0x5f
Jul 19 21:07:17 lukas-garuda-pc kernel: ? __pfx_drm_mode_setcrtc+0x10/0x10
Jul 19 21:07:17 lukas-garuda-pc kernel: drm_ioctl_kernel+0xae/0x100
Jul 19 21:07:17 lukas-garuda-pc kernel: drm_ioctl+0x2a0/0x510
Jul 19 21:07:17 lukas-garuda-pc kernel: ? __pfx_drm_mode_setcrtc+0x10/0x10
Jul 19 21:07:17 lukas-garuda-pc kernel: amdgpu_drm_ioctl+0x4a/0x80 [amdgpu aae8e8ee653e63437da3340522377d4a6cc11bfd]
Jul 19 21:07:17 lukas-garuda-pc kernel: __x64_sys_ioctl+0x97/0xc0
Jul 19 21:07:17 lukas-garuda-pc kernel: do_syscall_64+0x7b/0x810
Jul 19 21:07:17 lukas-garuda-pc kernel: ? srso_return_thunk+0x5/0x5f
Jul 19 21:07:17 lukas-garuda-pc kernel: ? __x64_sys_write+0x9b/0xe0
Jul 19 21:07:17 lukas-garuda-pc kernel: ? srso_return_thunk+0x5/0x5f
Jul 19 21:07:17 lukas-garuda-pc kernel: ? syscall_exit_to_user_mode+0x10/0x210
Jul 19 21:07:17 lukas-garuda-pc kernel: ? srso_return_thunk+0x5/0x5f
Jul 19 21:07:17 lukas-garuda-pc kernel: ? do_syscall_64+0x87/0x810
Jul 19 21:07:17 lukas-garuda-pc kernel: ? srso_return_thunk+0x5/0x5f
Jul 19 21:07:17 lukas-garuda-pc kernel: ? do_syscall_64+0x87/0x810
Jul 19 21:07:17 lukas-garuda-pc kernel: ? srso_return_thunk+0x5/0x5f
Jul 19 21:07:17 lukas-garuda-pc kernel: ? do_syscall_64+0x87/0x810
Jul 19 21:07:17 lukas-garuda-pc kernel: ? srso_return_thunk+0x5/0x5f
Jul 19 21:07:17 lukas-garuda-pc kernel: ? irqentry_exit_to_user_mode+0x1cb/0x200
Jul 19 21:07:17 lukas-garuda-pc kernel: entry_SYSCALL_64_after_hwframe+0x76/0x7e
Jul 19 21:07:17 lukas-garuda-pc kernel: RIP: 0033:0x7fc301240ecd
Jul 19 21:07:17 lukas-garuda-pc kernel: Code: 04 25 28 00 00 00 48 89 45 c8 31 c0 48 8d 45 10 c7 45 b0 10 00 00 00 48 89 45 b8 48 8d 45 d0 48 89 45 c0 b8 10 00 00 00 0f 05 <89> c2 3d 00 f0 ff ff 77>
Jul 19 21:07:17 lukas-garuda-pc kernel: RSP: 002b:00007ffe4376e0f0 EFLAGS: 00000246 ORIG_RAX: 0000000000000010
Jul 19 21:07:17 lukas-garuda-pc kernel: RAX: ffffffffffffffda RBX: 000055e19e48aa80 RCX: 00007fc301240ecd
Jul 19 21:07:17 lukas-garuda-pc kernel: RDX: 00007ffe4376e180 RSI: 00000000c06864a2 RDI: 000000000000000f
Jul 19 21:07:17 lukas-garuda-pc kernel: RBP: 00007ffe4376e140 R08: 0000000000000000 R09: 000055e1a4a17610
Jul 19 21:07:17 lukas-garuda-pc kernel: R10: 0000000000000001 R11: 0000000000000246 R12: 00007ffe4376e180
Jul 19 21:07:17 lukas-garuda-pc kernel: R13: 00000000c06864a2 R14: 000000000000000f R15: 000055e19d22e340
Jul 19 21:07:17 lukas-garuda-pc kernel: </TASK>
Jul 19 21:07:31 lukas-garuda-pc kernel: amdgpu 0000:0d:00.0: [drm] *ERROR* flip_done timed out
Jul 19 21:07:31 lukas-garuda-pc kernel: amdgpu 0000:0d:00.0: [drm] *ERROR* [PLANE:82:plane-7] commit wait timed out



