Chaotic-AUR | Packages | Requests | Recompilation | Reports

This confused me at first because of the similar name to https://www.bazarr.media/

I’ve opened an issue to track, but it looks like the bazaar-git PKGBUILD may need some work:

1 Like

We previously provided blackbox-terminal-git but it was dropped because it constantly broke and wasn’t maintained well at the time. Gone since May 2023: Fix and drop packages by xiota · Pull Request #2426 · chaotic-aur/packages · GitHub

You may not have noticed, but we do currently build blackbox-terminal:

I’m open to reconsidering addition of the git version if some compelling argument can be made for it… I just don’t want any of us to swim against the current without good cause.

2 Likes

the blackbox-terminal non git version doesn’t work anymore that’s why i requested the package . , Thank you for everthing else .

1 Like

The DuckStation developer is being actively aggressive towards Linux users. I consider Connor McLaughlin (stenzek) a malicious maintainer from this point forward, and don’t recommend anyone to use or endorse their projects. The flagrant licensing violations were already too far, but this is the straw that has broken the camel’s back: Scripts: Remove PKGBUILD · stenzek/duckstation@30df16c · GitHub

4 Likes

Librewolf package is having some build issue. It may need some manual interaction?

1 Like

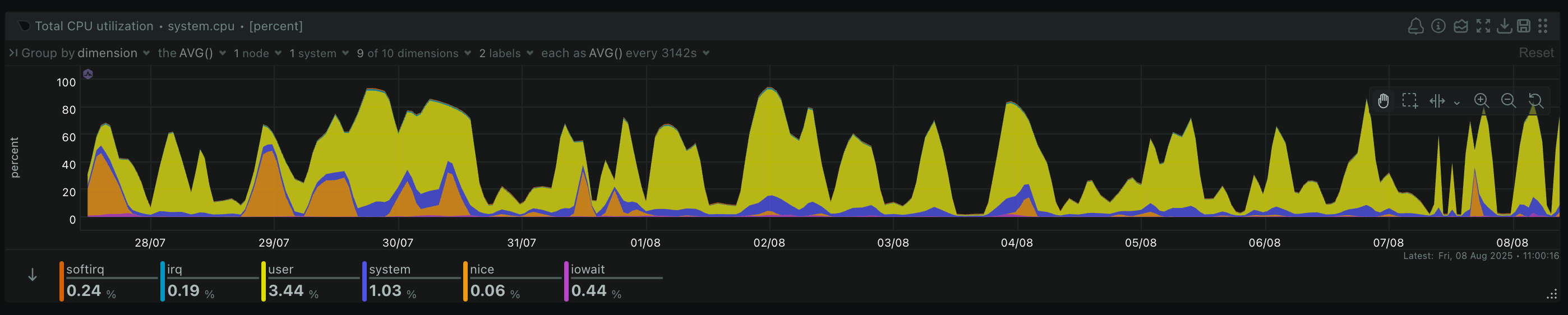
@dr460nf1r3 does the timeout maybe need increased even more? It’s already using class 9 builder, but 2h 120m 27s is crazy: librewolf/.CI/config · main · Chaotic-AUR / PKGBUILDs · GitLab

1 Like

That would help, but maybe we also just need a second builder. There’s potentially other stuff running at the same time: firedragon builds for example. I’ll look at the statistics at the weekend.

3 Likes

I just noticed that kwin-effect-forceblur and kwin-effect-rounded-corner-git needs to be recompiled every time KDE updates their packages (probably every time kwin updates). Is is possible to force schedule a rebuild of those packages when kwin updates in chaotic? Without this, those effects will periodically get disabled for a few days as they become incompatible with the latest KDE updates until chaotic rebuilds them naturally.

see: GitHub - taj-ny/kwin-effects-forceblur: Fork of the Plasma 6 blur effect with additional features (including force blur) and bug fixes.
and GitHub - matinlotfali/KDE-Rounded-Corners: Rounds the corners of your windows in KDE Plasma 5 and 6

Question about linux-xanmod-edge-x64v3 , does it have v3 features enabled when installed from the chaotic-aur ?

This is already the case for quite some time, both packages get rebuilt.

There are edge cases where the rebuild does not work, in that situation we manually force it and usually @dr460nf1r3 finds a way to fix this for future rebuilds.

5 Likes

CI_REBUILD_TRIGGERS are already set, they bump automatically with a slight delay:

https://gitlab.com/chaotic-aur/pkgbuilds/-/blob/main/kwin-effect-rounded-corners-git/.CI/config?ref_type=heads

https://gitlab.com/chaotic-aur/pkgbuilds/-/blob/main/kwin-effect-rounded-corners-x11-git/.CI/config?ref_type=heads

https://gitlab.com/chaotic-aur/pkgbuilds/-/blob/main/kwin-effects-forceblur/.CI/config?ref_type=heads

In this case the delay was ~2.5 hours, but it was bumped and rebuilt.

5 Likes

The link in your post is to the bin version, it is not what we provide.
We use AUR (en) - linux-xanmod-edge as a base ( linux-xanmod-edge-x64v3/.CI/config · main · Chaotic-AUR / PKGBUILDs · GitLab ), then edit with the following changes to force a generic target with v3 optimizations:

5 Likes

I see thank you

Looks quite sane judging by total utilization time. It just takes a little longer depending on what else is running. I guess we can totally afford another builder though (ending up at roughly the same running costs we had before the latest maintenance).

2 Likes

Hi, I was wondering if it possible to get the new version of portmaster updated in the Chaotic Aur please.

1 Like

The stub was recently removed from the AUR, and consequently Chaotic-AUR:

It was mostly available because it was small. The new version ( https://aur.archlinux.org/packages/portmaster-bin ) is easily 10x larger at 97MB. If it’s added but has low usage, it may be removed in the future due to size. It also may not be right to add because of the way it downloads files during the packaging process. It needs further investigation… You can follow the request progress here:

5 Likes

Okay I guess in that case package put it in my Repository. I do not understand why it has low usage case. It provides something better then a vpn and a firewall all in one.

It’s not about usage, it’s about proper packaging. The way it is designed makes it unsuitable to add. It would routinely require manual intervention, and uses dynamic sources during the prepare function. It also could cause breakage because it uses its own automatic update function, meaning that there will routinely be untracked files requiring user intervention. That means auto-update must be disabled.

Also portmaster has it’s own update process right now and that would not work in immutable packages. Currently, portmaster installers are here only to install the base skeleton of portmaster (the portmaster-start component). Rest of it will download / update on each startup.

Quoted from Provide Flatpak, Snap and .msi installers · Issue #518 · safing/portmaster · GitHub
see also: Packaging for NixOS · Issue #306 · safing/portmaster · GitHub
and What's the point of building this project from source if the first thing the updater does is replace my compiled binaries with safing's binaries? · Issue #1010 · safing/portmaster · GitHub

Seems like portmaster/service/updates/module.go at development · safing/portmaster · GitHub must be patched to disable the auto updater, but that doesn’t fix them building with ‘random’ binaries every time.

If there is a proper portmaster-git version created with the updater disabled, and following correct packaging standards, then it could be alright to add.

5 Likes

For the few past users of linux-clear, a continuation called linux-tachyon is now available in Chaotic-AUR

4 Likes

Hello i have request about Fighcade Recompilations and extra steps.

https://www.fightcade.com/ it has linux version indeed, but for auto download game roms you need install some .json file. Its kinda cool for linux has this.